SD-WAN管理器首页
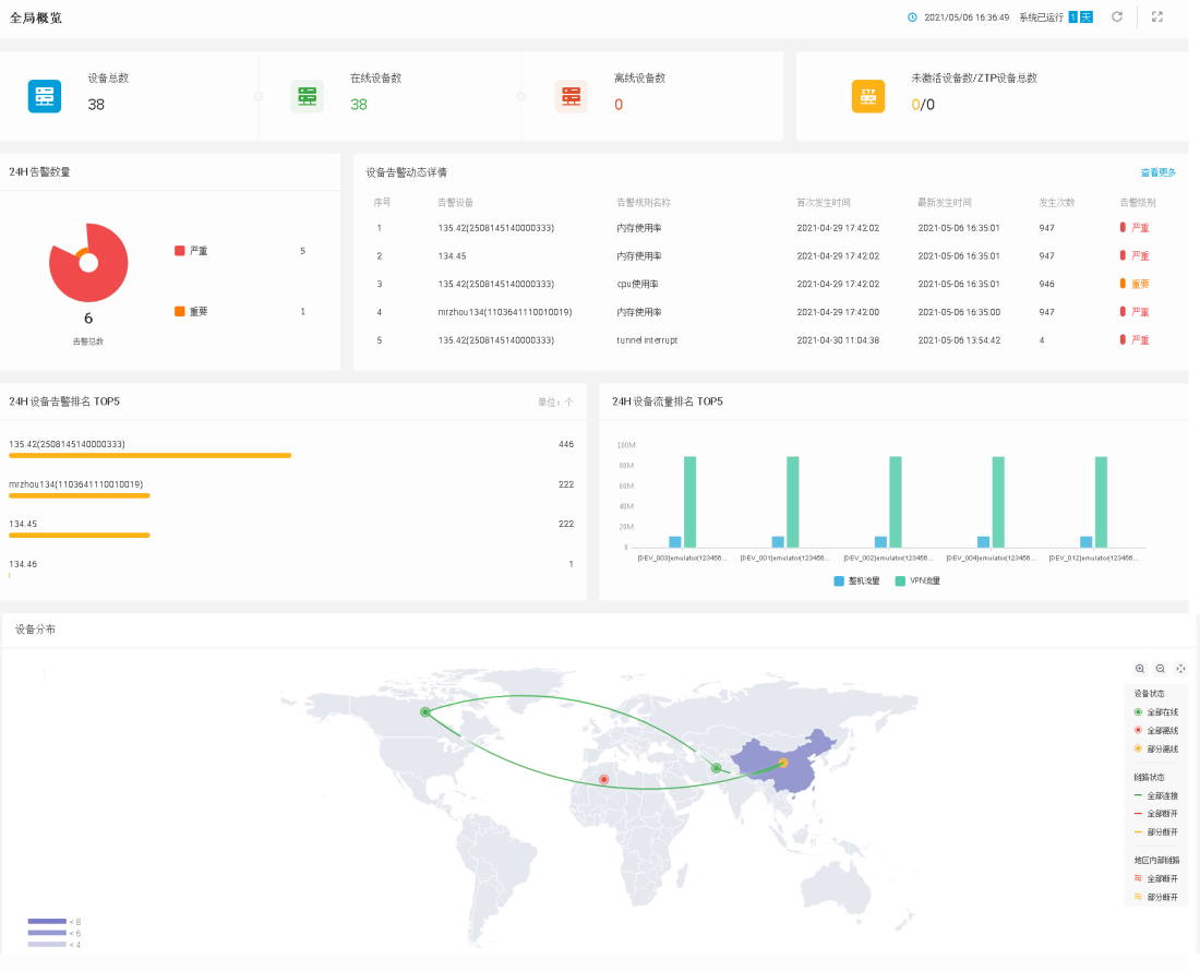
SD-WAN管理器首页显示HSM管理的SD-WAN设备的概览信息,包括SD-WAN设备的数量概览、24小时内设备的告警概览、部分告警信息动态详情以及设备的流量统计信息。
设备信息
“设备信息”模块显示HSM系统根据SD-WAN设备状态对其数量的统计信息,包括设备总数、在线设备数、离线设备数和未激活设备数/ZTP设备总数。
- 设备总数:SD-WAN设备总数量。
- 在线设备数:在线的SD-WAN设备数量。
- 离线设备数:离线的SD-WAN设备数量。
- 未激活设备数/ZTP设备总数:未激活的ZTP设备数量/添加至HSM系统的ZTP设备总数量。
告警消息
“告警消息”模块显示SD-WAN设备上所有级别的告警分布统计结果,包括24H告警数量、设备告警动态详情两个部分。
- 24H告警数量:展示24小时内所有SD-WAN设备不同级别的告警数量统计情况。鼠标悬停在不同颜色的区域,将显示对应告警级别的数量。
- 设备告警动态详情:展示SD-WAN设备告警的详细信息,包括告警设备名称、告警规则名称、首次发生时间、最新发生时间、发生次数和告警级别。点击“查看更多”,跳转至<告警列表>页面,供用户查看详细告警信息并进行处理。
告警和流量排行
“告警和流量排行”模块显示24小时内排名前5的SD-WAN设备告警和流量信息。鼠标悬停在条形图或柱状图上,显示设备名称和告警数量、流量的具体数值。
- 24H 设备告警排名 TOP5:展示24小时内,告警数量排名前5的SD-WAN设备名称以及对应告警数量。
- 24H 设备流量排名 TOP5:分别展示24小时内,SD-WAN设备总流量和VPN流量排名前5的SD-WAN设备名称以及对应流量。
设备分布
“设备分布”模块展示了SD-WAN设备在不同国家、不同省份的分布情况,并且通过点、连线的方式展示SD-WAN设备的状态、SD-WAN设备间隧道链路的状态。
- 通过区域颜色的深浅表示分布在该区域SD-WAN设备数量的差异量,区域的颜色越深表示分布在该区域的设备越多。
- 通过区域上定位点的不同颜色,表示分布在不同区域的SD-WAN设备状态:
表示该区域内所有设备均在线。
表示该区域内所有设备均离线。
表示该区域内部分设备离线。
- 在两个区域的SD-WAN设备两两之间存在多条隧道链路的情况下,通过区域间连线的不同颜色,表示相连的两个区域间的隧道链路状态:
绿色连线表示两个区域间的所有链路均连接正常。
红色连线表示两个区域间的所有链路均断开。
黄色连线表示两个区域间的部分链路断开。
- 在区域内存在隧道链路的情况下,通过区域上不同颜色的链路图标,表示该区域内的隧道链路状态:
表示该区域内的所有链路均断开。
表示该区域内的部分链路断开。
此外,用户还可以执行以下操作:
- 查看区域内的设备信息:将鼠标移至区域或定位点,会显示对应区域的设备标签,标签内容为该区域的总设备数和离线设备数。点击设备标签,系统会弹出该区域的设备列表页面,在该页面能够查看设备名称以及设备在离线状态。

- 点击
按钮,可以根据设备名称和设备状态进行筛选,快速查找出符合条件的设备。点击
按钮,取消筛选条件的配置。 - 点击列表中的设备名称,会在新的浏览器标签页中打开该设备的基础信息页面,用户可以查看设备的基本信息。
- 点击
按钮,会在新的浏览器标签页中打开设备管理页面,用户可以对所有的SD-WAN设备进行管理。
- 点击
- 查看区域间的隧道链路信息:将鼠标移至两个区域间的隧道链路连线上,会显示对应的隧道链路标签,标签内容为这两个区域间隧道链路的连接数和断开数。点击链路连线或者链路标签,系统会弹出这两个区域间的隧道链路列表页面,在该页面能够查看隧道链路状况。
隧道链路列表页面展示最近1分钟的隧道链路数据。打开页面后,系统每隔一分钟刷新一次列表页面。
- 点击
按钮,可以根据隧道名称、状态、本端设备和对端设备进行筛选,快速查找出符合条件的设备。点击
按钮,取消筛选条件的配置。 - 点击列表中的隧道名称,会在新的浏览器标签页中打开隧道链路监控页面,并根据点击的隧道名称进行筛选。
- 点击
按钮,会在新的浏览器标签页中打开隧道链路监控页面,不进行筛选。
- 点击
- 点击页面右侧的
或
按钮,可以对地图进行放大或缩小,也可以使用鼠标滚轮放大或缩小地图。 - 点击页面右侧的
按钮,可以收起地图图例。地图图例默认为展开状态。 - 点击地图上的国家、省份或者更下级区域,可以进入对应区域的地图。
个性化配置
用户可以根据需要,修改“全局概览”标题、调整功能区域的位置或固定设备分布地图。
修改“全局概览”标题,请按照以下步骤进行操作:
- 将鼠标悬停在“全局概览”模块,出现
按钮。 - 点击
按钮,可以对默认标题“全局概览”进行修改,最多可输入20字符。该标题的修改不与当前登录HSM系统的用户绑定,即当其他用户登录该HSM设备时,系统将显示最近一次修改后的标题。
调整首页功能区域的位置,请按照以下步骤进行操作:
- 将鼠标悬停在“设备信息”、“告警信息”、“告警和流量排行”或“设备分布”模块,可以对这四个模块整体拖拽。功能区域位置的调整,将和当前登录HSM系统的用户进行绑定。
固定设备分布地图层级,请按照以下步骤进行操作:
- 点击“设备分布”模块右上角的“+”或“-”按钮,可以对地图进行放大或缩小;点击
按钮,返回上一级地图。 - 点击地图的某个国家或省份,进入到相应国家或省份地图后,点击左上角
按钮,固定显示该层级地图。固定设备分布地图层级,将和当前登录HSM系统的用户进行绑定。
全屏模式
点击首页右上角的
按钮,进入“首页”的全屏模式,大屏展示全网链路。