WAN链路监控
查看被管理设备的WAN链路的流量统计信息,需提前开启其链路状态的监控功能和流量状态的监控功能。具体介绍,请参阅“链路状态监控”和“流量状态监控”。
选择“SD-WAN管理器 > 监控 > WAN链路监控”,进入WAN链路监控页面。该页面以列表形式显示最近1分钟内,VPN组网中被管理设备WAN口链路的具体信息。
WAN链路监控列表显示信息说明如下:
| 选项 | 含义 | 
| 设备名称 | 
                           
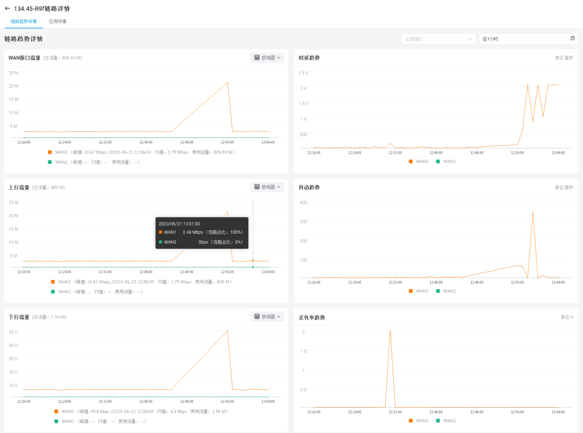
                        显示被管理设备的名称。点击设备名称,进入相应WAN口所在链路的详情页面。系统默认显示全部端口最近1小时的链路趋势详情,包括WAN接口流量趋势(指接口上下行总流量的趋势)、上行流量趋势、下行流量趋势、时延趋势、抖动趋势和丢包率趋势。 ![]() 
  | 
                    
| WAN端口 | 
                                显示WAN口的名称。点击某一个设备WAN口的名称,打开<WAN详情>页面,查看设备指定WAN口的链路名称、线路类型、IP地址、带宽等信息。 | 
                    
| 线路类型 | 显示WAN口的线路类型。默认为隐藏信息,用户可根据需求点击WAN链路列表上方的 | 
                    
| 联网方式 | 显示WAN口的上网方式。默认为隐藏信息,用户可根据需求点击WAN链路列表上方的 | 
                    
| 运营商 | 显示WAN口链路对应的运营商。默认为隐藏信息,用户可根据需求点击WAN链路列表上方的 | 
                    
| 状态 | 显示WAN口当前的连接状态。 | 
| 上行流量(bps) | 显示WAN口的上行流量速率。 | 
| 下行流量(bps) | 显示WAN口的下行流量速率。 | 
| 链路负载占比(%) | 显示当前WAN口使用流量占总使用流量的百分比。默认为隐藏信息,用户可根据需求点击WAN链路列表上方的 | 
                    
| 应用数量 | 
                                显示经WAN口的应用数量。点击应用数量数值,打开<应用详情>页面。用户可以选择需要查看的具体某一WAN口对应的应用详情。系统默认展示最近1分钟内,指定WAN口对应的应用名称、时延、抖动和丢包率。 点击<应用详情>页面的应用名称,打开<应用趋势详情>页面。该页面以折线图的方式展现具体某一应用的详细信息。点击  ,可以设置应用趋势详情的统计周期。
系统默认展现最近1小时的统计信息。 | 
                    
| 时延(ms) | 显示从该WAN口发送报文到接收到响应报文的时间。 | 
| 抖动(ms) | 显示WAN口链路发送报文的抖动时间。 | 
| 丢包率(%) | 显示WAN口链路的数据传输丢包率。 | 
| 带宽利用率(%) | 显示WAN口链路的带宽利用率。带宽利用率=下行速率/带宽,该带宽为WAN口的带宽配置值。 | 
为方便用户迅速查找WAN口链路信息,系统支持搜索功能。WAN链路列表上方列出搜索条件,用户可根据需要进行搜索查询。
- 
                    
:通过设备名称搜索其WAN口链路的监控信息。 
注意: 
                
            - 仅支持查看5.5R7F5.1及以上版本的防火墙设备链路状态信息,即链路趋势详情页的时延趋势、抖动趋势、丢包率趋势。
 - 仅支持查看5.5R9F2及以上版本的防火墙设备链路上的应用状态信息,即应用趋势详情页的时延趋势、抖动趋势和丢包率趋势。
 
隧道链路监控
查看被管理设备的隧道链路的流量统计信息,需提前开启其链路状态的监控功能。具体介绍,请参阅“链路状态监控”。
注意: 仅支持查看StoneOS 5.5R4及以上版本的防火墙设备的链路状态信息。
            选择“SD-WAN管理器 > 监控 > 隧道链路监控”,进入隧道链路监控页面。该页面以列表形式显示最近1分钟内,VPN组网中被管理设备的隧道链路信息。
                
            
隧道链路监控列表显示信息说明如下:
| 选项 | 含义 | 
| 设备名称 | 显示被管理设备的名称。点击设备名称,进入相应设备的隧道详情页面。系统默认展示设备的第一条隧道链路最近1小时的隧道链路趋势详情和隧道接口趋势详情。其中隧道链路趋势包括隧道链路流量、丢包趋势、至对端时延趋势;隧道接口趋势包括隧道接口流量、丢包趋势、时延趋势、抖动趋势。 | 
| 隧道名称 | 显示隧道名称。点击隧道名称,进入隧道链路详情页面,系统将显示该隧道链路最近1小时的隧道链路趋势详情和隧道接口趋势详情。 | 
| 状态 | 显示隧道的当前状态 。 | 
| 本端IP | 显示隧道链路本端接口的IP。 | 
| 对端IP | 显示隧道链路对端接口的IP。 | 
| 上行流量(bps) | 显示隧道的上行流量速率。 | 
| 下行流量(bps) | 显示隧道的下行流量速率。 | 
| 总流量(bps) | 显示隧道的总流量速率。 | 
| 至对端时延(ms) | 显示从隧道发送报文到接收响应报文的时间。 | 
| 丢包率(%) | 显示隧道的数据传输丢包率。 | 
为方便用户快速查找隧道链路,系统提供筛选功能,用户可以根据需要进行筛选查询。
- 点击
按钮,可以筛选指定设备的隧道链路监控信息。 - 点击
按钮,可以按照隧道名称、状态、本端IP和对端IP进行筛选,快速查找需要的隧道链路监控信息。点击
按钮,取消筛选条件的配置。 - 点击页面右上方的
按钮,在下拉菜单中勾选需要展示的列,自定义页面列表展示内容。 

下拉菜单中选择需要查看的WAN口名称,查看统计周期内指定WAN口的链路趋势详情。
,设置WAN口链路信息的统计周期。用户可以自定义统计周期的开始时间和结束时间,也可以选择下方预定义的统计周期,包括实时、近1小时、近24小时、近7天和近30天。
,在下拉菜单中选择“表格”或“折线图”,以表格或折线图形式展示WAN接口流量/上行流量/下行流量的统计信息。默认以折线图形式展示相关统计信息。
,可以设置应用趋势详情的统计周期。
系统默认展现最近1小时的统计信息。